Skip to content

Rate this page
Thanks for your feedback
Thank you! The feedback has been submitted.

Get free database assistance or contact our experts for personalized support.

Monitor the cluster

Each node can have a different view of the cluster. There is no centralized node to monitor. To track down the source of issues, you have to monitor each node independently.

Values of many variables depend on the node from which you are querying. For example, replication sent from a node and writes received by all other nodes.

Having data from all nodes can help you understand where flow messages are coming from, which node sends excessively large transactions, and so on.

Manual monitoring

Manual cluster monitoring can be performed using myq-tools .

Alerting

Besides standard MySQL alerting, you should use at least the following triggers specific to Percona XtraDB Cluster:

  • Cluster state of each node

wsrep_cluster_status != Primary

  • Node state

wsrep_connected != ON

wsrep_ready != ON

For additional alerting, consider the following:

Metrics

Cluster metrics collection for long-term graphing should be done at least for the following:

  • Queue sizes:

wsrep_local_recv_queue and wsrep_local_send_queue

  • Flow control:

wsrep_flow_control_sent and wsrep_flow_control_recv

  • Number of transactions for a node:

wsrep_replicated and wsrep_received

  • Number of transactions in bytes:

wsrep_replicated_bytes and wsrep_received_bytes

  • Replication conflicts:

wsrep_local_cert_failures and wsrep_local_bf_aborts

Use Percona Monitoring and Management

Percona Monitoring and Management includes two dashboards to monitor PXC:

  1. PXC/Galera Cluster Overview:

    image

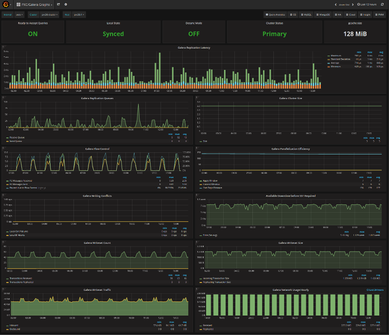
  2. PXC/Galera Graphs:

    image

    These dashboards are available from the menu:

    image

Please refer to the official documentation for details on Percona Monitoring and Management installation and setup.

Other reading